traig is evolving fast — everything here is subject to change

Home

Continuous Strategy

Piecewise-linear recipes that map price to allocation smoothly — no rigid grid steps.

Core Concept

What is a Recipe?

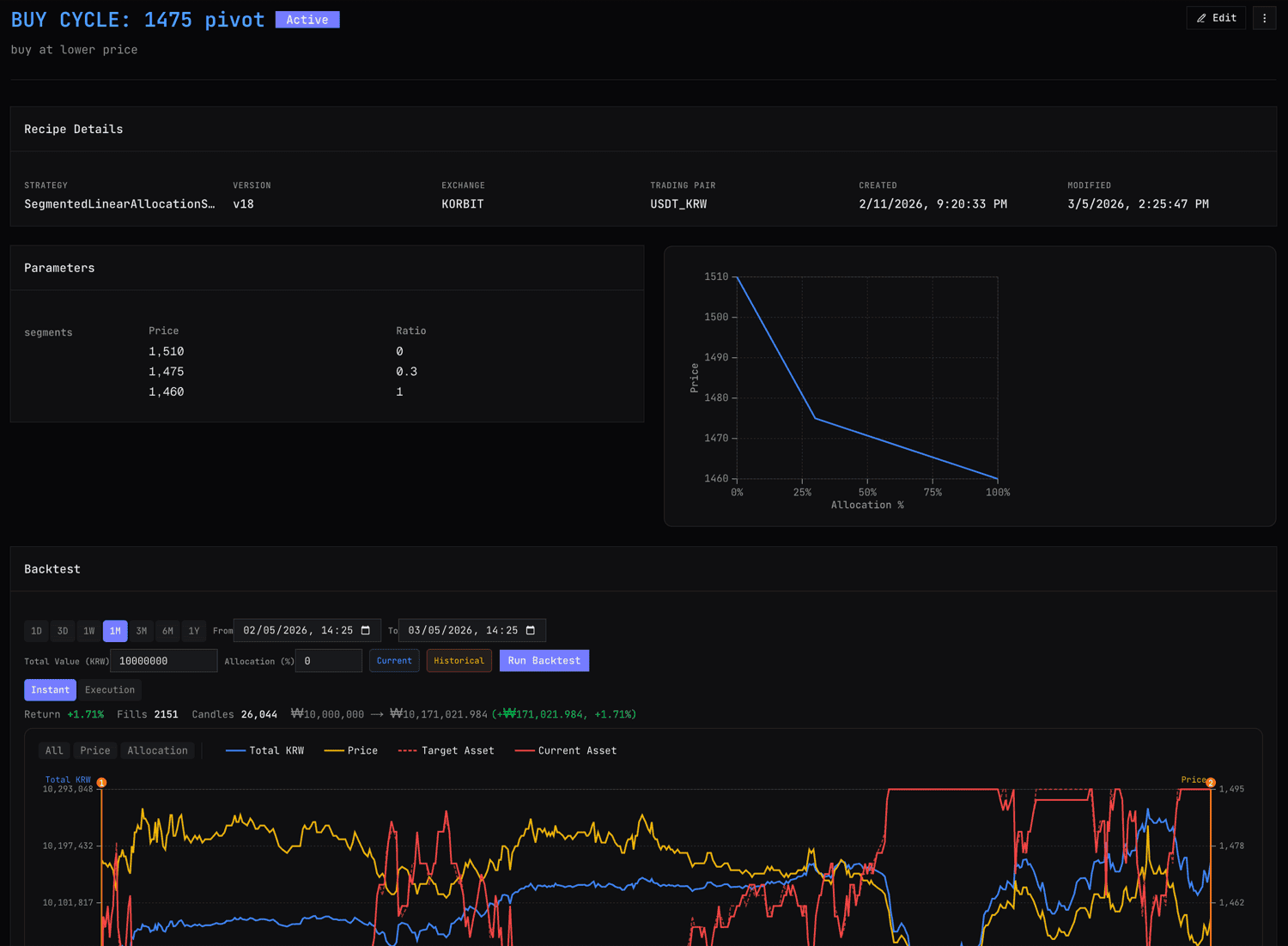
A Recipe is traig's trading strategy unit. It maps price to allocation using piecewise-linear segments — smooth, continuous, no steps.

Each recipe defines how much of your portfolio should be in the asset at any given price. As price moves, traig automatically rebalances to match your recipe using maker-only orders.

Unlike grid bots that react at fixed intervals, a recipe defines behavior across its entire range. And when price moves beyond that range, automatic transitions hand off to the next strategy seamlessly.

traig Strategy — Recipe Details with Allocation Curve and Backtest

Design

Segments & Action Types

Segments define price ranges and their allocation slopes. You control exactly how aggressive or conservative each zone is.

Zone Control

Set steep slopes for high-conviction zones, gentle slopes where you want to move conservatively. Each segment is independently tuned.

Action Types

Define each segment as buy-only, sell-only, or both. Prevent unwanted behavior in specific price zones with precise directional control.

Automatic Transitions

When price moves beyond a recipe's range, traig automatically transitions to the next strategy. No manual stop-and-restart — your system adapts on its own.

Segments connect at control points — you define allocation at key price levels, and traig draws smooth ramps between them. The result is a strategy that feels natural, not mechanical. Increase intensity where you have conviction. Pull back where you're uncertain. Every inflection point is yours to control.

Automation

Automatic Transitions

Recipes can transition automatically based on conditions you set. No manual "stop bot, start new bot" — traig handles the switch seamlessly.

Set it up once, let it adapt. When conditions change, your strategy changes with them.

Example

Switch from a range-trading recipe to a trend-following recipe when volatility spikes — automatically, without interrupting execution.

Seamless handoff

Transitions are smooth — traig blends from one recipe to the next without abrupt position changes or missed rebalancing windows.

Recipe transition flow

Recipe A — Range Trading

Active when market is ranging. Buys dips, sells rips within a defined band.

if volatility > threshold
Recipe B — Trend Following

Automatically activated. Adjusts allocations to ride momentum rather than fade it.

Grid Bot vs traig

Grid bots were a good start. But markets deserve better. traig's piecewise-linear approach gives you the precision of a continuous function with the simplicity of defining a few control points.

Grid Bot

Time Price sell sell sell buy buy buy Fixed grid — buy low, sell high at equal intervals

Fixed intervals, equal order sizes, no action outside range

traig

Allocation % Price 0% 25% 50% 75% 100% Continuous — adjust intensity per zone

Smooth allocation, automatic transitions, zone-specific intensity

Grid Bot traig
Price-Action Discrete (staircase) Continuous (smooth ramp)
Out of Range No action Automatic strategy transitions
Zone Intensity Uniform everywhere Aggressive or conservative per zone
Strategy Switch Manual stop → restart Automatic transition
Management Parameter input AI conversation
Execution Taker orders at grid levels Maker-only default, strategic taking, ask/bid-only, speed control

Ready to try it?

Be among the first to build continuous strategies with traig.

Join the Waitlist
Screenshot preview